• WWW香蕉视频下载,香蕉视频成人版,大香蕉视频下载,91香蕉视频污在线观看

    客服QQ:

    690147242

    郵箱地址:

    690147242@qq.com

    渦輪香蕉视频成人版谘詢熱線

    手機:15222906608

    主頁 > 大香蕉视频下载 >

    渦輪香蕉视频成人版的組成、原理及安裝調試文件

    2020-06-15 17:11來源:WWW香蕉视频下载股份瀏覽:

    渦輪香蕉视频成人版的組成、原理及安裝調試文件由WWW香蕉视频下载股份為您整理,歡迎閱讀了解。

    渦輪香蕉视频成人版的組成、原理及安裝調試文件

    渦輪香蕉视频成人版的工作原理

    渦輪香蕉视频成人版由渦輪、軸承、前置放大器和顯示儀表組成。

    渦輪香蕉视频成人版的示意圖如圖1所示。渦輪機安裝在管道的中心,兩端由軸承支撐。當流體通過管道時,它衝擊渦輪葉片並產生驅動扭矩給渦輪,這導致渦輪逆著摩擦扭矩和流體阻力扭矩旋轉。在一定的流量範圍內,對於一定的流體介質粘度,渦輪的旋轉角速度與流體流速成比例。因此,可以通過渦輪機的旋轉角速度獲得流體流速,並且因此可以計算通過管道的流體流速。

    渦輪香蕉视频成人版的組成、原理及安裝調試文件

    渦輪機的轉速由安裝在外殼外部的感應線圈檢測。當渦輪葉片切斷外殼中永磁鋼產生的磁力線時,會導致感應線圈中的磁通量發生變化。感測線圈將檢測到的磁通量周期性變化信號發送到前置放大器,對信號進行放大和整形,產生與流量成比例的脈衝信號,並將其發送到單位轉換和流量積分電路,以獲得和顯示累積流量值。同時,脈衝信號也被送到頻率-電流轉換電路,將脈衝信號轉換成模擬電流量,從而指示瞬時流量值。

    渦輪香蕉视频成人版的總體原理框圖如圖2所示。

    測量的流體衝擊渦輪葉片以旋轉渦輪。渦輪速度隨著流量的變化而變化,即流量大,渦輪速度也大。渦輪速度由磁電轉換裝置轉換成相應頻率的電脈衝。經過前置放大器放大後,電脈衝被送到顯示儀器進行計數和顯示。根據單位時間內的脈衝數和累計脈衝數,可以得到瞬時流量和累計流量。

    渦輪變送器的工作原理是,當流體沿管道軸向流動並衝擊渦輪葉片時,一個與流量qv、流量V 和流體密度ρ的乘積成正比的力作用在葉片上,推動渦輪旋轉。當渦輪機旋轉時,葉片周期性地切斷電磁鐵產生的磁力線,以改變線圈的磁通量。根據電磁感應原理,線圈中會感應出脈動的電位信號。脈動信號的頻率與待測流體的流速成正比,即qv是流體的總體積,N是變送器產生的總脈動。ξ是流量係數。

    ξ是汽輪機變送器的一個重要特性參數。不同的儀器有不同的ξ,ξ隨長期使用儀器的磨損而變化。它是指當單位體積流量通過變送器時,變送器輸出的脈衝數。

    渦輪變送器輸出的脈衝信號經前置放大器放大後送至顯示儀表,實現流量測量。

    2.渦輪香蕉视频成人版的結構

    流體從外殼的入口流入。一對套筒軸承通過支架固定在管道的中心軸線上。渦輪機安裝在軸承上。輻射整流板安裝在渦輪上遊和下遊的支架上,以引導流體,從而防止流體旋轉和改變渦輪葉片上的作用角度。感應線圈安裝在渦輪機上方的外殼外部,以接收磁通量變化信號。

    主要部件如下所述。

    (1)渦輪機

    渦輪機由導磁不鏽鋼製成,並配有螺旋葉片。葉片的數量根據直徑變化而變化,範圍從2到24。為了使渦輪機對流速有良好的響應,質量要求盡可能小。對渦輪葉片結構參數的一般要求是:葉片傾角10-15°(氣體),30-45°(液體);葉片重疊度為1.2;葉片和內殼之間的間隙為0.5-1毫米

    (2)軸承

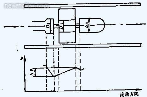
    渦輪軸承通常使用滑動配合的硬質合金軸承,這需要良好的耐磨性。當流體流過渦輪時,它將對渦輪產生軸向推力,這將增加鈾軸承的摩擦扭矩並加速鈾軸承的磨損。為了消除軸向力,應在結構上采取液壓平衡措施。這種方法的原理如圖3所示。由於渦輪處的直徑DH略小於前後支架處的直徑Ds,渦輪部分的流量將會擴大,流量將會降低,流體的靜壓將會上升△P。△P的靜壓將會抵消部分軸向推力。

    渦輪香蕉视频成人版的組成、原理及安裝調試文件

    圖3液壓平衡原理示意圖

    (3)前置放大器

    前置放大器由磁電感應轉換器和放大整形電路組成。示意圖如圖4所示。在中國,磁電轉換器通常是磁阻型的,由永磁鋼和外部纏繞的感應線圈組成。當流體通過並旋轉諷刺輪時,當葉片直接位於永磁鋼下方時,磁阻較小,當兩個葉片之間的間隙位於磁鋼下方時,磁阻較大,並且渦輪機行進,不斷地改變磁路的磁通量,導致線圈產生變化的感應電勢,該感應電勢被發送到放大和整形電路以成為脈衝信號。輸出脈衝的頻率與通過香蕉视频成人版的流量成比例,其比例係數k為

    K = f / qvjslkyb/

    其中F是渦輪香蕉视频成人版的輸出脈衝頻率;

    QV——通過香蕉视频成人版的流量。

    這個比例係數也稱為渦輪香蕉视频成人版的儀表係數。

    渦輪香蕉视频成人版的組成、原理及安裝調試文件

    圖4渦輪香蕉视频成人版前置放大器示意圖

    (4)信號接收和顯示

    信號接收和顯示裝置由係數校正器、加法器、頻率-電轉換器等組成。其功能是將前置放大器發出的脈衝信號轉換成累計流量和瞬時流量並顯示出來。

    渦輪香蕉视频成人版的選型

    儀表本體的防腐較好選用316不鏽鋼材料,防爆區域也必須取得防爆效果。

    (2)軸承一般有三種規格:碳化鎢、聚四氟乙烯和碳石墨。碳化鎢具有較高的精度,被用作工業控製的標準零件。聚四氟乙烯和碳石墨可用於防腐,在化學工業中通常是優選的。軸承壽命速度的平方是正負比率,所以較佳速度是較大速度的1/3。

    (3)感應探頭檢測旋轉體的運動,並將其轉換成脈衝數字電信號。其電磁線圈的電壓輸出值接近正弦曲線。脈衝信號的頻率範圍隨測量流量線性變化,典型範圍為10:1、25:1和100:1。

    渦輪香蕉视频成人版的安裝

    (1)變送器的電源線應為金屬屏蔽線,接地良好可靠。電源為DC 24V,650ω阻抗。

    2)變送器應水平安裝,避免垂直安裝,前後應有合適的直管段,一般在安裝前10天和安裝後5天。

    (3)確保流體的流動方向與儀器外殼的箭頭方向一致,並且不得反向。

    (4)試驗介質不應腐蝕汽輪機,尤其是軸承,否則應采取措施。

    (5)注意磁感應部分不能碰撞。

    渦輪香蕉视频成人版的配置和校準

    標準校準方法是十點水校準方法,但是不同的粘度校準值是不同的,因此通常需要粘度校準曲線。

    5渦輪香蕉视频成人版顯示儀表

    顯示儀器的任務是將單位時間的輸出脈衝數和輸出脈衝總數轉換成瞬時流量和總流量並顯示出來。

    前置放大器輸出的脈衝信號的幅度和波形不規則。脈衝信號進入顯示儀器後,需要通過整形電路整形成一定幅度的規則矩形電脈衝信號,然後通過頻率/電流轉換電路將頻率信號轉換成相應的電流信號(4-20mA),然後轉換能量的瞬時流量值。總量由轉換和積分電路獲得。一些顯示儀表在本地顯示,另一些發送到集散控製係統進行顯示。

    6注意事項

    (1)安裝渦輪香蕉视频成人版前,應清洗管道。當測試介質不幹淨時,添加過濾器。否則,渦輪和軸承很容易堵塞,流量無法測量。

    (2)拆卸和組裝香蕉视频成人版時,磁感應部分不能碰撞。

    (3)投入運行前設定儀表係數。在通電前,仔細檢查以確保儀器連接正確且接地正確。

    (4)安裝渦輪香蕉视频成人版時,前後管法蘭應水平,否則管道應力會對香蕉视频成人版產生很大影響。

    發展前景

    隨著科學的不斷發展,今天的渦輪變送器已經發展成為一個小型化、高度集成的模塊,具有強大的功能軟件和RS232標準計算機通信接口,為維護和維修提供了方便。可與集散控製係統連接和通信,集散控製係統取代了霍弗香蕉视频成人版等顯示儀表,在工業生產過程中更加方便實用。

    總之,渦輪香蕉视频成人版是一種速度香蕉视频成人版,由於其測量精度高、反應速度快、測量範圍廣、價格低、安裝方便等優點,在化工生產中得到廣泛應用。

    WWW香蕉视频下载是優質渦輪香蕉视频成人版電磁香蕉视频成人版廠家,期待為您服務。以上就是渦輪香蕉视频成人版的組成、原理及安裝調試文件全文內容。

    • 郵箱:690147242@qq.com
    • 地址:安徽省天長市經濟開發區 電話:15222906608(微信同號)

    微信二維碼

    Copyright © 2020-2023 WWW香蕉视频下载股份有限公司渦輪香蕉视频成人版廠家 http://www.dqjieneng.com 版權所有 渦輪香蕉视频成人版 備案號:皖ICP備88097145號-6
    網站地圖